Deep visibility into every firewall event
Enriched logs, interactive Sankey graphs, a live threat map, and bulk syslog management - everything UniFi's built-in traffic view leaves out.
Threat intelligence inside your UniFi controller
The companion browser extension brings Insights Plus data directly into your UniFi Network Controller - no tab-switching required.
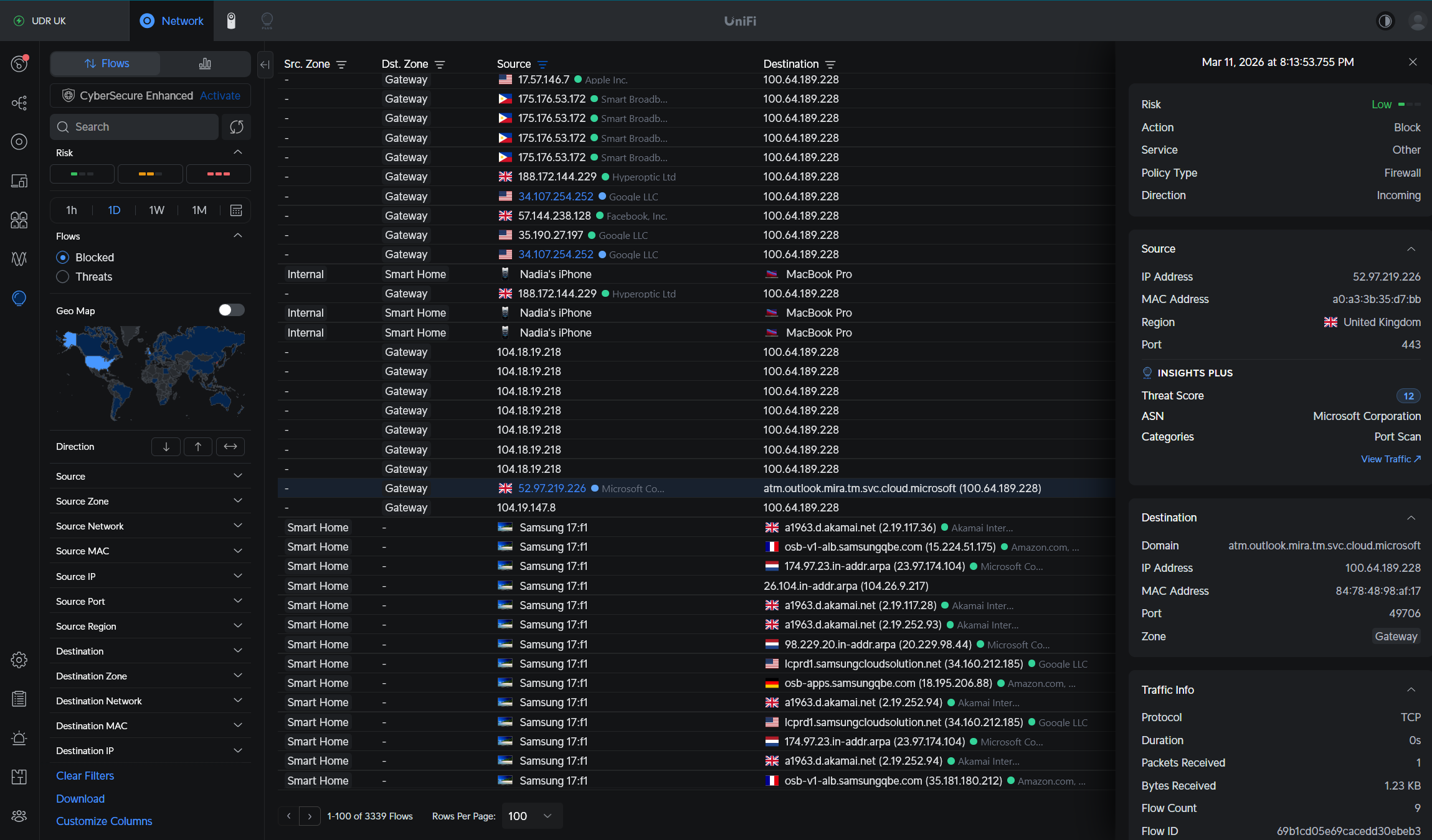
Threat Badges in Flow View
Every flow in your UniFi controller gets an inline threat score badge. See at a glance which connections involve known malicious IPs.
Side Panel Enrichment
Click any flow row and the detail panel shows AbuseIPDB threat score, rDNS hostname, ASN/ISP, abuse categories, and blacklist status.
Embedded Dashboard Tab
An "Insights Plus" tab appears in your UniFi controller's navigation, embedding your full dashboard without leaving the controller.
Dark/Light Mode
Automatically matches your UniFi controller's theme. All injected UI adapts seamlessly to both modes.



